СХЕМЫ ТОРМОЗНОГО ОБОРУДОВАНИЯ ЭЛЕКТРОВОЗОВ
Классификация приборов тормозного оборудования
Тормозное оборудование подвижного состава разделяется на пневматическое, приборы которого работают под давлением сжатого воздуха, и механическое - тормозная рычажная передача.Пневматическое тормозное оборудование по своему назначению делится на следующие группы:
Приборы, служащие для получения и хранения сжатого воздуха:
- компрессоры;
- главные резервуары.
Приборы управления тормозами:
- поездные краны машиниста;
- кран вспомогательного локомотивного тормоза;
- разобщительный, комбинированный краны;
- устройство блокировки тормозов;
- регулятор давления.
Приборы торможения:
- воздухораспределители;
- запасные резервуары;
- авторежимы;
- тормозные цилиндры;
- реле давления (повторители).
Воздухопроводы и арматура:
- магистрали и отводы от магистралей;
- воздушные фильтры;
- разобщительные, концевые и трехходовые краны, стоп-краны;
- обратные, переключательные. предохранительные и выпускные клапаны;
- пылеловки и влаго-маслоотделители;
- соединительные рукава.
Приборы контроля:
- манометры;
- ЭПК автостопа;
- локомотивные скоростемеры;
- пневмоэлектрический датчик контроля целостности тормозной магистрали;
- датчики-реле давления;
- сигнализаторы оттека тормозов.
Механическая рычажная передачи включает в себя следующие основные детали:
- триангели или траверсы;
- ертикальные и горизонтальные рычаги;
- винтовые и гладкие тяги;
- затяжки (распорки);
- тормозные башмаки и колодки;
- подвески и предохранительные скобы;
- автоматические регуляторы.
Схема пневматического тормозного оборудования электровозов ВЛ10, ВЛ10у
Грузовые электровозы постоянного тока ВЛ10, ВЛ10у имеют автоматический, вспомогательный прямодействующий, электрический (рекуперативный) и ручной тормоз. Особенностью тормозной системы двухсекционных электровозов ВЛ10, ВЛ10у постоянного тока является установка одного воздухораспределителя на двухкузовной локомотив.

Увеличить изображение
На каждой секции электровоза установлен основной компрессор (К1) типа КТ6Эл и три главных резервуара (ГР) объемом по 250 литров каждый. На напорной трубе от компрессора к главным резервуарам находятся два предохранительных клапана (КП1, КП2) № Э-216, обратный клапан (КО1) № Э-155 и маслоотделитель (МО1) № Э-120. Предохранительный клапан КП1 отрегулирован на 9,8 кгс/см2, а клапан КП2 на 9,5 кгс/см2. Главные резервуары сообщены с питательной магистралью (ПМ) через разобщительный кран 6. Конденсат из главных резервуаров вытекают через электропневматические клапаны продувки (КЭП1-КЭП3) № КП-100 или КП-110 с электрообогревателями.
Воздух из ПМ через разобщительный кран 9 и фильтр (Ф) № 114 подходит к электропневматическому клапану автостопа (ЭПК) № 150, и через устройство блокировки тормозов (БТ) № 367м - к поездному крану машиниста (КМ) № 395 и крану вспомогательного локомотивного тормоза (КВТ) № 254.
От питательной магистрали ПМ имеются отводы к аппаратам управления электровозом и к регулятору давления (РГД) АК-11Б, который управляет работой электродвигателя компрессора К1 и отрегулирован на поддержание давления в главных резервуарах в пределах 9,0 - 7.5 кгс/см2. К аппаратам управления и в резервуар управления кгс/см2 объемом 150 л воздух из ПМ проходит через разобщительный кран 11, обратный клапан КО3 № Э-175, маслоотделитель (МО2) № 116 и редуктор давления (РЕД2), отрегулированный на давление 5,0 кгс/см2. Резервуар управления можно зарядить и от вспомогательного компрессора (К2) типа КБ-1В через обратный клапан КО4.
Из питательной магистрали через разобщительный кран 8 и редактор давления (РЕДЗ) № 348, отрегулированный на давление 5,0 кгс/см2, воздух подходит к реле давления (РД) № 304. К электропневматическому вентилю (ЭПВ) типа КП-53 воздух из ПМ подходит через редактор (РЕД1) № 348, который понижает давление питательной
магистрали с 9,0 кгс/см2 до 2,5 кгс/см2.
Через поездной кран машиниста КМ заряжается уравнительный резервуар (УР) объемом 20 л и тормозная магистраль (ТМ), из которой через разобщительный кран 10 воздух подходит к электропневматическому клапану автостопа ЭПК, электроблокировочному клапану (КЭБ) № КЭ-44, воздухораспределителю (ВР) № 483 и скоростемеру (СЛ).
Через ВР происходит зарядка запасного резервуара (ЗР) объемом 55 л. С тормозной магистралью соединен пневматический выключатель управления (ВУП1) типа ПВУ-2, размыкающий цепь управления рекуперативного тормоза электровоза при понижении давления в ТМ до 2,7 – 2,9 кгс/см2. ВУП1 замыкает свои контакты при давлении в ТМ 4,0 кгс/см2.
Тормозная магистраль ТМ может сообщаться с питательной магистралью ПМ через обратный клапан КО2 № Э-175, перед которым находится разобщительный кран 5 (кран холодного резерва). Разобщительный кран 5 открывается только при необходимости пересылки электровоза в холодном (недействующем) состоянии.
При торможение локомотива краном вспомогательного локомотивного тормоза воздух из питательной магистрали ПМ через КВТ и блокировку тормозов БТ поступает в магистраль тормозных цилиндров (МТЦ) и через блокировочный клапан КЭБ - в тормозные цилиндры (ТЦЗ, ТЦ4) второй тележки. Одновременно воздух поступает в управляющую камеру реле давления РД, которое, сработав на торможение, наполняет тормозные цилиндры (ТЦ1 и ТЦ2) первой тележки из питательной магистрали ПМ через редуктор РЕДЗ. На каждой тележке установлено по два ТЦ № 507Б диаметром 10".
Отпуск тормоза производится постановкой ручки КВТ в поездное положение. При этом непосредственно через КВТ выходит в атмосферу воздух из ТЦ первой тележки и из управляющей камеры РД. Реле давления, в свою очередь, срабатывает на отпуск и вытекает воздух в атмосферу из ТЦ второй тележки.
При понижении давления в ТМ поездным краном машиниста КМ срабатывает на торможение воздухораспределитель ВР, который из запасного резервуара ЗР заполняет сжатым воздухом ложный тормозной цилиндр (ЛТЦ) объемом 7 литров, установленный на импульсной магистрали (ИМ). Далее по импульсной магистрали через переключательный клапан № 3ПК воздух проходит к крану вспомогательного локомотивного тормоза. КВТ срабатывает как повторитель и через электроблокировочный клапан КЭБ, катушка которого обесточена при выключенном электрическом тормозе, наполняет тормозные цилиндры ТЦ3, ТЦ4 второй тележки и управляющую камеру реле давления РД, через которое из питательной магистрали наполняются тормозные цилиндры ТЦ1 и ТЦ2 первой тележки.
Установкой ручки крана вспомогательного локомотивного тормоза КВТ в первое положение можно отпустить тормоз локомотива при заторможенном составе.
Совместное применение пневматического и рекуперативного торможения в полном объеме невозможно. При рекуперативном торможении, катушка электроблокировочного клапана КЭБ получает питание и последний перекрывает проход воздуха из магистрали тормозных цилиндров (МТЦ) в ТЦ и в управляющую камеру РД, сообщая их с атмосферой. При включенной рекуперации возможно только служебное торможение состава краном машиниста. Если в процессе рекуперативного торможения произойдет падение давления в тормозной магистрали до 2,7 – 2,9 кгс/см2 (например, при экстренном торможении), то система рекуперации отключится пневматическим выключателем отправления ВУП1. В режиме рекуперативного торможения допускается применение пневматического подтормаживания локомотива с помощью крана вспомогательного локомотивного тормоза. Пневматический выключатель управления (ВУП2) типа ПВУ-7, установленный на магистрали тормозных цилиндров, отрегулирован на выключение рекуперативного торможения при давлении в ТЦ 1,3 – 1,5 кгс/см2 и восстановление работы цепей управления тормоза при давлении в ТЦ 0,5 кгс/см2. В случае срыва рекуперативного торможения электроблокировочный клапан КЭБ обесточиться, а на катушку электропневматического вентиля ЭПВ подается питание. В результате чего воздух из ПМ под давлением 2,5 кгс/см2 переключает клапан № 3ПК и доходит в кран вспомогательного локомотивного тормоза. Происходит наполнение тормозных цилиндров, то есть замещение электрического торможения пневматикой.
При управлении тормозами соединенного поезда по системе синхронизации на локомотиве в середине состава концевой рукав 1 питательной магистрали соединяют с тормозной магистралью хвостового вагона впереди стоящего поезда и открывают концевые краны. Разобщительный кран 3 перекрывают, а разобщительный кран 2
открывают. Ручку крана машиниста КМ переводят в IV положение и закрепляют специальной скобой с целью исключения постановки КМ в положения I, II и III, а ручку трехходового крана 4 устанавливают в положение «Синхронизация включена». Таким образом, уравнительный резервуар УР сообщается с атмосферой, а полость над уравнительным поршнем крана машиниста КМ с тормозной магистралью хвостового вагона первого поезда. Следовательно, изменение давления воздуха в ТМ первого поезда вызывает перемещение уравнительного поршня КМ локомотива, находящегося в середине соединенного поезда, что в свою очередь приводит к торможению или к отпуску тормозов.
При следовании электровоза в холодном состоянии в одной кабине (секция «А») должна быть включена блокировка тормозов БТ, ручка крана машиниста КМ установлена в VI положение, а крана вспомогательного локомотивного тормоза КВТ - в поездное положение. Во второй кабине (секция «Б») ручки кранов машиниста переводят в VI положение. Комбинированные краны на устройствах блокировки тормозов в обеих кабинах устанавливают в положение двойной тяги, концевые краны на питательной магистрали закрывают, а соединительные рукава ПМ снимают. Кран 5 холодного резерва необходимо открыть. Скоростемеры, ЭПК и аппараты управления должны быть отключены от источников сжатого воздуха соответствующими разобщительными кранами. Главные резервуары одной секции необходимо отключить от питательной магистрали, перекрыв разобщительный кран 6, а на второй секции включить один главный резервуар, перекрыв разобщительный кран 7 между резервуарами. После подготовки локомотива к следованию в недействующем состоянии все ручки кранов должны быть опломбированы, а воздухораспределитель ВР переключен на средний режим торможения.
Схема тормозного оборудования электровоза ВЛ-11М Изображение Описание
Схема тормозного оборудования электровоза ВЛ-15 Изображение Описание
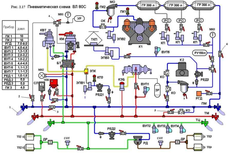
Схема тормозного оборудования электровоза ВЛ-80С Изображение Описание
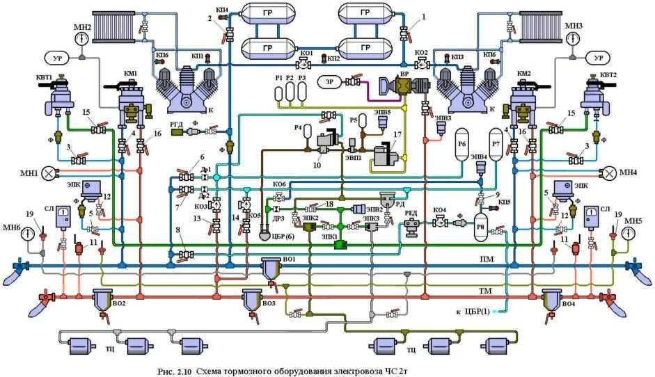
Схема тормозного оборудования электровоза ЧС-2Т Изображение Описание
Схема тормозного оборудования электровоза ЧС-7 Изображение Описание
Схема тормозного оборудования электровоза ЭП1 Изображение Описание
В начало статьи
<<Назад --------------------------------- Дальше >>
|

Анимация (мультик) по схемам прямодействующего, непрямодействующего тормоза и ЭПТ. Для скачивания проги кликните по картинке

Отличное пособие по новому воздухораспределителю пассажирских вагонов № 242.
С анимацией и дикторским сопровождением. Для скачивания PDF кликните по картике





|